最新发布NEW
Android 17 开发者适配文档
一、概览
类别影响范围适配优先级变更/新特性安全所有应用高usesClearTraffic ...
Android 16 开发者适配文档
1、应用适配 -> target36以上
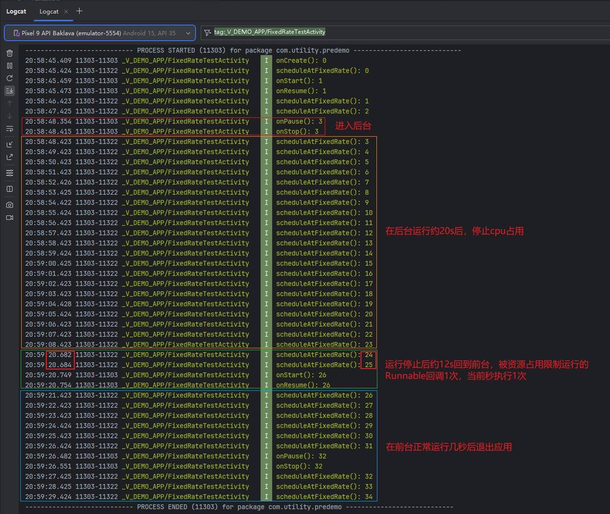
1.1 scheduleAtFixedRate方法适配
说明:
...
独家AI采购聊天APP工具
## 项目简介
这是一套完整的AI采购聊天APP工具,包含移动端、管理...
android recycleview 滚动到指定位置
recycleview几种滚动方式区别:
1. smoothScrollToPosition(int position)
...
android动态调整控件尺寸、图片压缩与缩放、屏幕适配
在 Android 开发中,按图片比例计算主要涉及以下场景:**动态调整控件尺寸**、**...
Kotlin新技巧: combine 函数组合多个 Flow
简介
在 Android 开发领域, Kotlin 已成为一种强大而富有表现力的语言. 其...
Kotlin 2.0.0 全面迁移指南
一个重大变化是, Kotlin 2.0 默认不启用KAPT, 因此必须从 KAPT 迁移到 KSP.
...
猜您喜欢
- 1Flutter安装配置 818
- 2ASM字节码插桩 992
- 3Android之.9图的知识 1.4k
- 4Android计算图片占用内存大小 900
- 5代码规范-对抗软件复杂度 826
- 6Android 在任意位置绘制文本 1.08k
- 7android SurfaceView、TextureView、GLSurfaceView 811
- 8Android Kotlin之Flow数据流 1.04k
- 1Android的离奇陷阱 — 设置线程优先级导致的微信卡顿惨案 928
- 2消息通知系统的架构设计 901
- 3Android系统的构成 933
- 4Flutter 什么,微信现在才支持实况图!? 560
- 5关于 PendingIntent 您需要知道的那些事 1.09k
- 6鸿蒙自定义二维码扫描页面 635
- 7Android如何优雅地解决重复Drawable资源 788
- 8Android 大型工程 App Bundle 模块化实践 1.26k
- 1android状态栏一体化源码 643
- 2android屏幕视频录制源码 611
- 3android模仿海报工厂 551
- 4androidMD风格的地址选择器源码 676
- 5android手机卫士app源码 784
- 6android实现全国地图点击效果 566
- 7android刘海屏适配方案源码katlin版 522
- 8android BLE基础操作框架源码 616
完整项目
android NBA app源码
NBA第三方客户端,含NBA头条新闻、视频集锦/赛场花絮、比赛直播(目前支持视频直播、比赛前瞻、文字直播、球队及球员技术统计)、球队战绩排行、球员数据排名、虎扑论坛专区(已实现发帖与回复功能)、球队及球员的详细资料
android一套开发标准以及模板和工具类源码
Android快速开发框架,MVP架构,丰富的功能、简单的实现、详细的注释、规范的风格。OKHttp、UIL图片加载、ZXing二维码、沉浸状态栏、下载安装、自动缓存以及各种Base、Demo、UI、Util直接用。全新的手势,侧滑返回、全局右滑返回都OUT啦!BaseHttpListActivity,几行代码搞定http请求列表 加载和缓存;BaseView,自定义View竟然如此简单;万能的Entry,两个变量的Model/JavaBean再也不用写了;100多个常用style,一行搞定View属性,一键统一配置
每日热榜
APK的更新、安装、隐藏、解除隐藏
一、用户安装的apk发生更新
public void registerReceiver(Context context) {...
蓝牙耳机丢了,我花几分钟写了一个小程序,找到了!
你是否曾经经历过蓝牙耳机不知道丢到哪里去的困扰?特别是忙碌的早晨,准备出门时...
Android Studio新版本New UI及相关设置丨遥遥领先版
1、前言
俗话说工欲善其事必先利其器嘛,工具用不好怎么行呢,借着Android Stu...
Android – ViewDragHelper实现京东、淘宝拖拽详情
前言
这个内容是很早就好的,不知道后来怎么忘记发出来了,这不过年这几天没事...
大厂必问 · 如何防止订单重复?
在电商系统或任何涉及订单操作的场景中,用户多次点击“提交订单”按钮可能会导致重...
农行1面:Java如何保证线程T1,T2,T3 顺序执行?
你好,我是猿java。
线程是 Java执行的最小单元,通常意义上来说,多个线程是...
























